Elevate Your Software Development with Advanced Bitbucket Reporting
Unlock the full potential of real-time Bitbucket analytics with Keypup, and gain access to crucial Bitbucket metrics and KPIs for superior software delivery and quality.
Setup Your Bitbucket Metrics Today!.webp)
From startups to large enterprises, Keypup serves all the unique complexities related to project size, structure and teams, including:



.webp)
.webp)
.webp)

.webp)








%20(1).webp)
.webp)




.webp)

.webp)

%20logo.webp)








.webp)




















.webp)








%20(1).webp)
.webp)




.webp)

.webp)

%20logo.webp)








.webp)



















Seamless Integration for Comprehensive Bitbucket Analytics
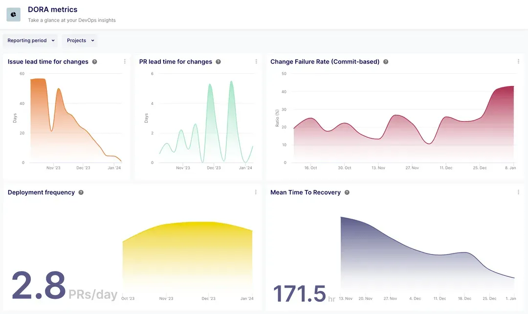
Merge your Bitbucket repositories and project management tools into a unified analytics platform with Keypup. Eliminate the hassle of juggling between tools or struggling with complex spreadsheets to find the data you need. With Keypup, access detailed reporting, including DORA metrics, developer productivity insights, quality metrics, and more, all in one place. Monitor your Atlassian ecosystem, including Jira Cloud, Jira Data Center, and Trello alongside Bitbucket. Track performances within and outside Atlassian tools with integration with the most popular software development stack including GitHub, GitLab (cloud and hosted), and ClickUp.

Key Features of Keypup's Bitbucket Reporting Tool
- Real-time analytics: Access up-to-the-minute Bitbucket metrics and KPIs to make informed decisions swiftly.
- Unified data platform: Integrate Bitbucket repositories with your project management tools for a holistic view of your software development lifecycle, all within Keypup's seamless interface.
- Customizable dashboards: Utilize pre-built templates or create your own Bitbucket metrics dashboards with either assisted setup or direct SQL and regex queries, tailoring insights to your specific needs.
- Comprehensive metrics catalog: From Cycle Time metrics to data hygiene and process adoption, Keypup offers a wide range of metrics to track software delivery and quality, ensuring you have all the data you need at your fingertips.

- Collaborative reporting: Invite unlimited users to collaborate on your Bitbucket reporting dashboards, enhancing teamwork and shared understanding without additional costs.
- CSV export functionality: Effortlessly export data from any chart or report into CSV files, enabling further analysis or sharing outside Keypup.
- Assisted dashboard configuration: Get started quickly with Keypup’s intuitive setup process, guiding you through dashboard customization without requiring deep analytical knowledge.

- Advanced filtering and search: Drill down into your data with powerful filtering and search capabilities, allowing you to uncover precise insights and identify trends or issues promptly.
- Secure access: Keypup ensures your data remains secure with robust access controls and authentication mechanisms, including SSO integration.
Optimize Your Engineering Productivity with Keypup’s Bitbucket Reporting
Identifying and addressing cycle time bottlenecks, managing technical debt, and implementing efficient processes start with monitoring the right metrics. Keypup’s configurable templates empower you to adapt Keypup solution to your organization, not the other way around. Enhance and scale your engineering productivity by leveraging the actionable insights derived from a comprehensive Bitbucket reporting.

Leverage Keypup's Bitbucket Reporting for Enhanced Software Development
With these powerful features, Keypup’s Bitbucket reporting tool is designed to simplify your analytics, foster a collaborative engineering culture, and provide actionable insights to improve your software delivery and quality. Start harnessing the power of your Bitbucket data with Keypup and transform your software development process into a streamlined, efficient, and data-driven operation.






